>系統優勢

三水智能化自主研發建筑能耗監測系統用于政府辦公樓、醫院、學校等公共建筑以及寫字樓、商場、公寓等商業建筑的所有能耗的監測數據的管理,致力于驗收、節能。該系統是基于SaaS系統的,每個公司都會有一個管理員,所有的管理員都可以給自家員工分配權限和功能。根據登錄賬號的不同,系統展示的功能也不盡相同,并且用戶只能看到自己公司的相關數據。該系統的賬戶不可自行注冊,只能由管理員進行賬號配置。
>系統介紹

能耗監測系統是用于樓宇建筑的所有能耗的監測數據的管理。系統由能源綜合管理平臺軟件系統、中間通訊管理系統設備、數據計量采集終端設備組成,分為兩層網絡結構,采用瀏覽器/服務器(B/S)與客戶機/服務器(C/S)相結合的組網方案,利用單位局域網的預留虛擬ID,完成整個系統的網絡搭建,借助網絡實現數據的上傳、命令的下發。能耗監測系統通過對物業標桿建筑安裝分類和分項能耗計量裝置,采用遠程傳輸等手段采集能耗數據,實現了能耗的監測與動態分析功能,便于用戶進行用能分析和節能控制管理。同時也使得打造一個數字化、綠色化、智慧化的建筑環境成為可能。
系統以降低能耗為目標,以監測和控制為手段,融入先進的節能思想,廣泛應用于政府機關、智慧社區、醫院、高校、商場、酒店等多種樓宇建筑類型。
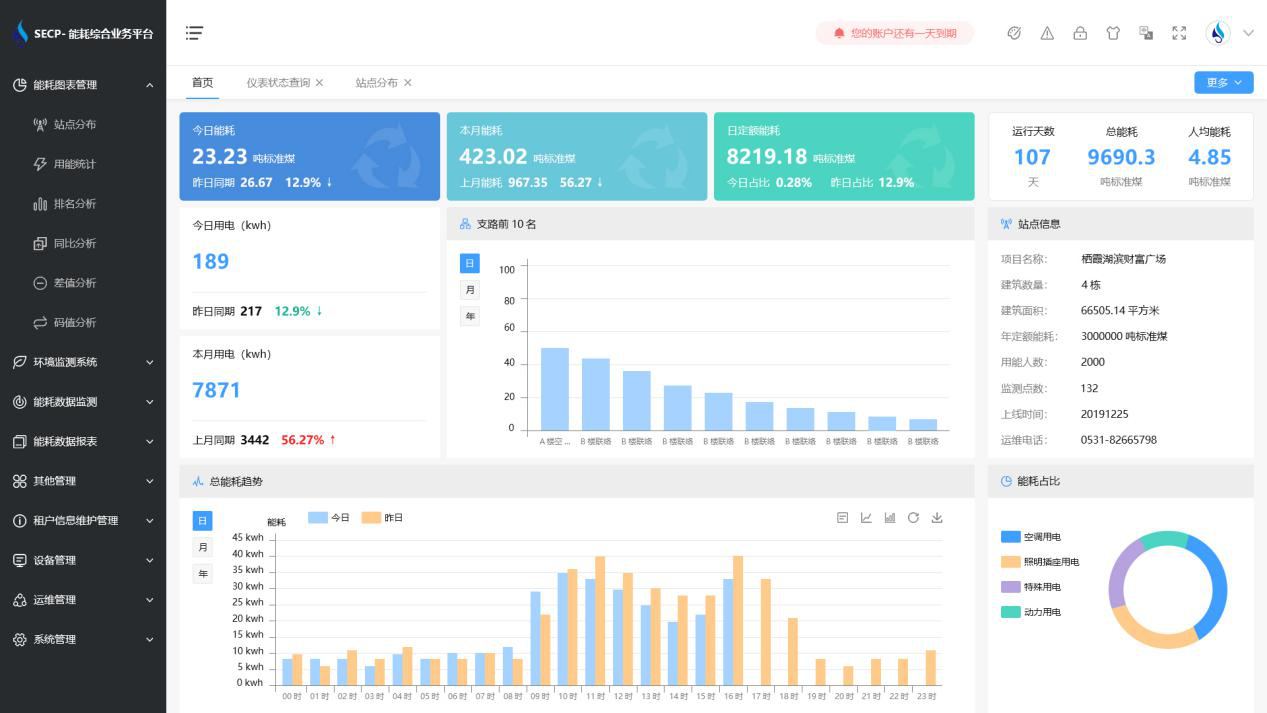
>功能展示

1、能耗分析
能耗分析中是對數據的圖形、圖表展示,其中包括用能統計、用能報表、排名分析、同比分析等功能。它可以分支路、分類、分項、分區域、分部門統計用能信息,查看能耗報表,用能同比分析,并進行差值分析與能耗排名分析。使得管理人員對能耗數據信息清晰明了,為節能降耗提供數據支持。
2、租戶信息維護管理
主要是對建筑群的詳細信息(地址、編號、名稱、用能人數、建筑面積、采暖面積、建筑年份等)、區域信息、設備類型、項目信息進行管理,以便進行信息維護。
3、設備管理
設備管理是對建筑物能源監測設備的管理,便于管理人員對能耗監測設備采集的當日數據量、運行狀態等信息了如指掌,以便及時發現異常,減少用能損失。
4、權限管理
涵蓋角色管理、數據權限、接口權限等功能,方便不同的用戶對系統管理,并靈活配置不同權限。
5、系統管理
系統管理可自動對缺失數據進行數據補調,不需要任何人工干預。同時支持手工補調數據,補調完成后恢復到自動補調狀態將剩余數據自動補調。系統管理確保數據成功上傳至上級平臺,讓用戶省心、放心!
>應用價值
1、智能集抄
系統可實現電表和水表數據的準點、及時、同步、準確。
2、分類分項
系統按設備、能源類型、樓棟樓層、等依據進行分類分項能源計量,實現了能耗數據深度挖掘與大數據分析,為用戶決策提供依據。
3、建立線上物管運維平臺
監視各設施設備運行數據,實現智慧化平臺化運維管理。實現設備的全生命周期運維管理;實現配電無人職守,有人巡檢,線上實時監控,線下巡視檢修的自動化目標,有效提高設備安全運行水平和供電可靠性。
4、建立智慧環境管理平臺
實時監管各區域環境數據,打造安全、舒適、便捷的商業環境。打造數字化、綠色化、智慧化的服務平臺。
>選擇我們
1. 費用低
三水智能化具備能耗監測系統軟件和數據采集網關、端設備等硬件的全部知識產權,無中間商賺差價,消除了外部采購成本,用戶可用最少的價格獲得最好的收益。
2. 質量高
三水智能化擁有70%技術人員占比,90%高學歷研發力量,所研發的產品質量可靠,并通過了國家信息產業部、省軟件行業協會等權威機關的認證,我們將竭誠為您提供最優質的產品服務。
3. 功能全
三水智能化能耗監測系統歷經10多年的升級完善,不僅只是滿足驗收的需求,更可為用戶真正實現全面能源管理。
4. 服務優
我司具備專業的工程技術實力和優良的服務能力,竭力為您打造最貼心的售前、售中和售后服務。
5. 驗收快
我司為山東省內各市區及其他省份提供了能耗監測系統,經過實踐,系統與上級數據中心平臺兼容性較好。我司根據客戶實際情況定制簡單有效的項目實施方案,專業施工團隊保證工程進度與質量,專業銷售顧問提供驗收指導,可盡量縮短項目工期與驗收時間。
6. 信譽高
我司以先進的方案、高質量的產品和優良的服務贏得了各企業客戶的高度信賴,以“責任重于泰山”的口碑相傳而聞達于業界,在業界擁有極高的美譽度。選擇我們將會是您最明智的選擇!